摘要
在“双碳”目标下,企业能源管理正迈向智能化、绿色化。企业面对光伏、储能、充电桩等多类设备协同难、能效低、运维成本高等问题,可通过引入AcrelEMS3.0智慧能源管理平台,打造“光储充一体化”绿色能源示范项目,实现能源系统的智能管控与高效运行。
系统架构:四层一体
Acrel EMS3.0采用创新的四层架构设计,构建了从感知到应用的完整闭环:
感知层通过智能表计、传感器等设备实现数据采集;
通讯层支持多种工业协议,确保设备无缝接入;
数据层提供强大的存储与计算能力,打造坚实数字底座;
平台层支持灵活部署方式,提供便捷的WEB/APP访问体验。
核心功能:全面赋能
平台具备五大核心功能模块:
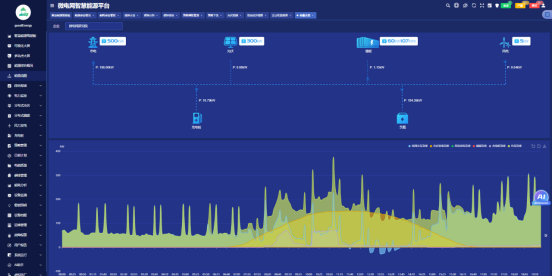
1. 全景监测:实现对光伏、储能、用电、充电桩等系统的全链路实时监控,涵盖运行参数、电能质量、设备状态等关键指标;
2. 能效管理:通过分类分项统计、用能分析、单耗对标等功能,精准定位能耗问题,深挖节能潜力;
3. 碳排管理:建立完善的碳核算体系,实现碳排放监测、报告与履约管理,支持碳资产管理;
4. 智能优化:基于AI算法实现发电与负荷预测,构建微电网经济模型,实现削峰填谷与需量控制;

![]()
![]()
![]()


经济运营:提供新能源收益分析、储能调峰、充电桩运营等多维度收益统计,能源资产价值。
![]()
系统价值:共赢未来
通过部署Acrel EMS3.0,企业将获得四大核心价值:
显著降低用能成本,通过优化策略有效减少电费支出;
全面提升安全水平,通过监控预防事故发生;
有效促进减排降碳,助力企业达成"双碳"目标;
实现智慧决策支持,通过数据驱动运营,拓展能源交易新业态。


总结:
Acrel EMS30智慧能源管理平台,不仅是企业能源系统的智慧大脑,更是您绿色转型路上的战略伙伴。让我们携手并进,智驭能源,碳索未来,共同开创高效、低碳的能源新时代!
